
蓝源全面资产管理(B-EAM)系统
蓝源软件 2023-06-25
· 数字化资产管理平台系统框架图

资产范围不但包含传统的固定资产、设备、低值易耗品,还包含国企、集团企业需要的土地、房产、股权证照等资产。当然可根据用户要求个性化部署,分步实施。
· 基于低代码平台构建EAM
蓝源基于低代码平台构建资产管理系统。保证资产管理系统尽可能完善基础上,个性化开发快速,后续维护便捷。

· 功能特点简介
固资全生命周期
构建固定资产全生命周期管理,建立资产全生命周期信息卡片,包括资产需求、入库、派发、借用/归还、移交、报修、处置等。最终建立多维的数据查询与报表,方便统计分析。

资产全生命周期卡片:


资产生命周期流程:

(资产采购)

(举例资产入库)

(资产报修扫一扫)

( 资产处置)

(资产盘点)
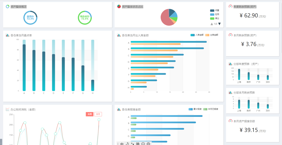
固资多维度统计报表:

低值易耗品业务流程
系统构建物料的使用体系,从采购到入库到出库到处置,最终统计消耗成本。

物料档案

物料实时库存

基础数据维护
供应商维护

分类维护:资产分类、物料分类

流程维护

资产管理驾驶舱


· 房产、资源相关
资产管理业务逻辑

房产管理:全局一张表
一张表就能查询到资产的所有数据,并能直接操作,对业务科室来说非常方便

四至范围
房产项目的四至范围图

房产管理:项目与房产关系建立

项目&资产:项目、资产一张图,层层穿透

移动地图

股权与证照管理

生成公司的股权与证照查看的面板;
通过数据的维护,可实时查询公司类型、股权结构、证照、合同等相关数据。
如想了解更多案例
↓↓↓
